Seite 1 von 2
HOMEASSISTANT Austausch Thread
Verfasst: 09.08.2024 22:40
von mega-hz
Hallo ihr lieben!
Ich habe mal ein neues Thema eröffnet da ich seit ein paar Jahren total begeistert von HomaeAssistant bin.
Vielleicht gibt es ja jemanden, der das auch benutzt und Lust hat, Erfahrungen, Programmierungen, Hardware usw. zu teilen.
Kurze Daten zu meinem System:
RaspberryPi 4/64GB SD
ca. 15 ESP-Home Geräte, meist Steckdosen.
MatrixAnzeige für Uhrzeit, Pool Temperatur, Aussentemperatur, HeiswasserTemperatur,
9 LED Partyraum Beleuchtung mit PIR (falls man nachts mal darein will um eine zu rauchen, geht das Licht gedimmt an)
Hühnerstall-Klappensteuerung mit Frostwächter für Wasser/Heizstab,
Tapetenheizungs Thermostate
PV Anlage Anzeige auf Tablet,
PV abhängiges Heizen von Warmwasser und Whirlpool,
uvm. kann jetzt nicht alles aufzählen.
Die Möglichkeiten sind fast grenzenlos!
Also wenn jemand auch HA benutzt, wäre schön, wenn man sich mal hier austauschen könnte!
(Auch wenn es nix mit ATARI zu tun hat (noch))

Re: HOMEASSISTANT Austausch Thread
Verfasst: 10.08.2024 13:11
von count
mega-hz hat geschrieben: ↑09.08.2024 22:40
Auch wenn es nix mit ATARI zu tun hat (noch)
Vielleicht kommt ja mal was für FujiNet.

Re: HOMEASSISTANT Austausch Thread
Verfasst: 22.08.2024 23:37
von wosch
Ich habe seit letzem Jahr ein Buch dazu im Wunschzettel bei der Amazone drin. Da kommt jetzt eine Neuauflage raus. Mal schauen ob ich mir das antue und versuche mich in die Materie einzuarbeiten. Wollen wollte ich schon lange....
Gruß
Wolfgang
Re: HOMEASSISTANT Austausch Thread
Verfasst: 23.08.2024 00:06
von mega-hz
Ach ich denke da braucht man kein Buch für.
Das müsste ja einen meter dick sein weil es einfach unendliche Möglichkeiten gibt!
Und es gibt das HA Forum wo auch viele Sachen gefunden werden können.
Falls Du noch keine Hardware dafür hast, nimm lieber nen PI4, keinen 3 !
Der 4 läuft super flüssig und schnell, bei dem PI3 dauert alles etwas länger.
Tips kann ich Dir auch geben auch wenn auch ich noch lange kein Profi bin.
Re: HOMEASSISTANT Austausch Thread
Verfasst: 17.09.2024 23:32
von wosch
Bin da noch ein bisschen Oldschool, habe gerne ein Buch in der Hand.
RPi4 müsste ich noch 1 oder 2 im Karton haben
Mal schauen, Problem wie bei den meisten hier: Zeit.
Gruß
Wolfgang
Re: HOMEASSISTANT Austausch Thread
Verfasst: 18.09.2024 00:33
von mega-hz
Ich weiss nicht... Buch... das stelle ich mir eher wie die Brockhaus-Reihe vor!
Es gibt soviele Möglichkeiten...
Hier ist eine gute Anleitung um die SD-Karte zu erstellen:
https://www.home-assistant.io/installation/raspberrypi/
Mach doch erstmal diesen Schritt, bis zum ersten Start ist es nicht mehr weit!
Benutze auf jeden Fall ein gutes und zuverlässiges Netzteil sowie ein gutes Kabel!
Auch die SD-Karte sollte eine von hoher Qualität sein!
Wenn Du dann die Oberfläche per Browser erreichen kannst und Dich eingeloggt hast,
kannst Du ja mal aufzählen, was Du steuern möchtest, hast Du WiFi-Steckdosen z.B. (Shelly oder so) ?
Oder WiFI Lampen?
Ich helfe dann gerne etwas "auf die Beine" zu stellen!
Re: HOMEASSISTANT Austausch Thread
Verfasst: 19.09.2024 19:37
von pancio
Hi Colleagues,
I'm using HA since 2018 and one thing which I may say: Best flexible system as I know. Earlier I used Domoticz (cool as well) but only HA satisfies me fully :-)
Environment:
My HA is little different than common. I'm using x86 platform working on Sophos XG-115W UTM Appliance equipped with 512GB m.2 SATA SSD, Five Gb/s copper ports and one SFP (using only 2), Sierra GPRS Modem using for instant messages to my phone. I have connected via USB additional Zigbee gateway (Texas Instruments LAUNCHXL-CC1352P-2) as coordinator and a few other repeaters. Zigbee network contains 60 devices - almost sensors. All active devices like switches, plugs, displays, ..., working under TASMOTA in my separately WiFI network.
I've been building my HA for five years and there's always something to do :-) This is my second biggest interest after Atari!
I'll be very happy to share knowledge with anybody!
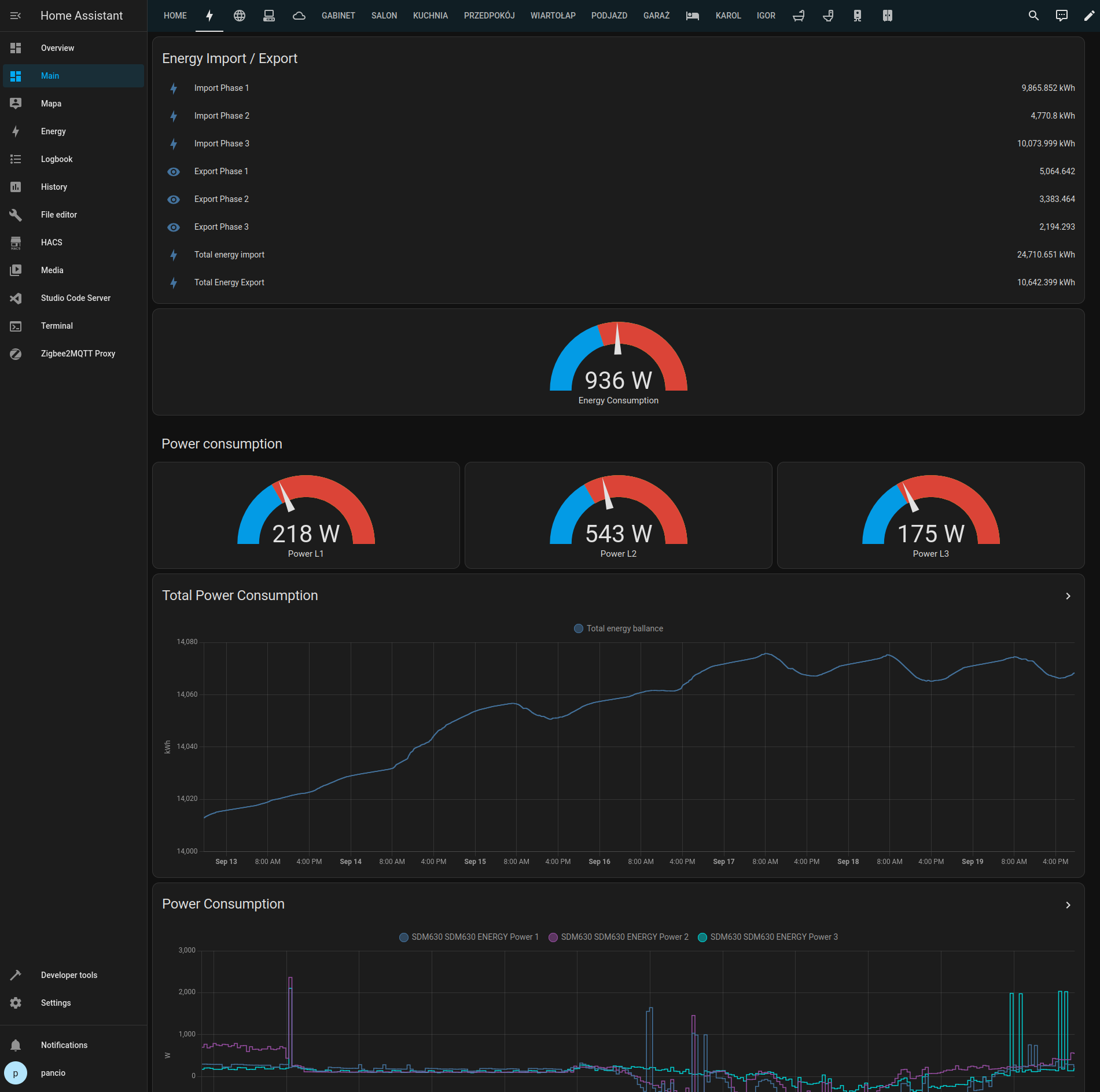
Energy consumption/production visualisation:

- energy.png (200.57 KiB) 20210 mal betrachtet
Current power consumption:

- powerconsumption.png (205.39 KiB) 20206 mal betrachtet
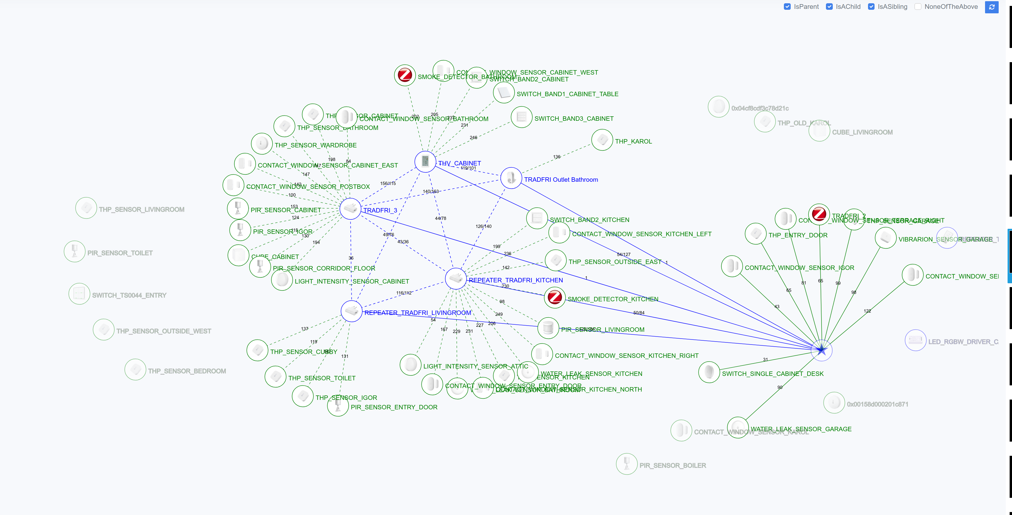
Zigbee Map taken from my HA:

- zigbeemap.png (785.55 KiB) 20210 mal betrachtet
Hundreds of entities...

- entities.png (623.1 KiB) 20210 mal betrachtet
Area example - garden:

- gardenarea.png (339.34 KiB) 20209 mal betrachtet
Re: HOMEASSISTANT Austausch Thread
Verfasst: 19.09.2024 20:10
von mega-hz
dann will ich auch mal ein paar Beispiele zeigen:

- Screenshot (164).png (62.32 KiB) 20199 mal betrachtet
Partyraum

- Screenshot (163).png (126.92 KiB) 20199 mal betrachtet
Pool

- Screenshot (162).png (87.27 KiB) 20199 mal betrachtet
Steckdosen

- Screenshot (161).png (93.55 KiB) 20199 mal betrachtet
ESP mit 32 IO Schieberegister Ein/Ausgänge (74163/74595)

- Screenshot (159).png (182.09 KiB) 20199 mal betrachtet
Übersicht

- Screenshot (158).png (47.65 KiB) 20199 mal betrachtet
E-Heizunegs Tablet (2 Räume mit Heizungs Tapeten, 2 Räume mit IR-Kacheln)

- Screenshot (157).png (60.83 KiB) 20199 mal betrachtet
Solar-Tablet
Re: HOMEASSISTANT Austausch Thread
Verfasst: 19.09.2024 20:16
von pancio
For me is very important to have HA with internal integrations only! No one data is transferring to any external cloud or integrator like Xiaomi or Gardena. That's the reason why I reflashed all devices with TASMOTA :-)
Re: HOMEASSISTANT Austausch Thread
Verfasst: 19.09.2024 20:41
von tfhh
pancio hat geschrieben: ↑19.09.2024 19:37
I'll be very happy to share knowledge with anybody!
This is VERY interesting. Finally, because I´m an absolute detractor against ANY cloud-based solution. So knowing that HA works w/o cloud-idocracy is a good reason to dig into further...
Thanks!
Re: HOMEASSISTANT Austausch Thread
Verfasst: 19.09.2024 21:26
von mega-hz
I also flashed all those Gosund-Plugs with ESP Home.
Problem was only to open them, had to put them on a Lathe

Only my 8 Tuya RGB-Spots are still over the cloud, but it already exist Local-Tuya.
Tuya is the worst of all cloud lamps.
When they are dead, never Tuya again!
My cameras also have no WiFi Antenna, all connected over LAN Cable.
Re: HOMEASSISTANT Austausch Thread
Verfasst: 19.09.2024 22:12
von wosch
mega-hz hat geschrieben: ↑18.09.2024 00:33
Ich weiss nicht... Buch... das stelle ich mir eher wie die Brockhaus-Reihe vor!
Es gibt soviele Möglichkeiten...
Hier ist eine gute Anleitung um die SD-Karte zu erstellen:
https://www.home-assistant.io/installation/raspberrypi/
Mach doch erstmal diesen Schritt, bis zum ersten Start ist es nicht mehr weit!
Benutze auf jeden Fall ein gutes und zuverlässiges Netzteil sowie ein gutes Kabel!
Auch die SD-Karte sollte eine von hoher Qualität sein!
Wenn Du dann die Oberfläche per Browser erreichen kannst und Dich eingeloggt hast,
kannst Du ja mal aufzählen, was Du steuern möchtest, hast Du WiFi-Steckdosen z.B. (Shelly oder so) ?
Oder WiFI Lampen?
Ich helfe dann gerne etwas "auf die Beine" zu stellen!
Kein Brockhaus, nur 600 Seiten
HA läuft jetzt mal auf einem RPi4
Was gibt es bei mir im Netzwerk? Viel.
Eine FritzBox 6591Cable, 1 FritzBox 4040, 2 FritzRepeater 3000, Kyocera NW Drucker
Als Fernsehtechniker muss ich viel testen, also viel im Netzwerk.
Shelly/Sonoff Steckdosen/Unterputzschalter. Mit Tasmota. Auch andere Hersteller wie z.B. Amazon, Hama, FritzDect.... Dann einige Sonos Boxen, einige UE-Geräte wie TVs und Medienplayer (FireTV,AppleTV, RokuTV, Android). Mehrere Alexas.
Und dann noch mein Schlafzimmer. Das ist ne Apple-Zone. Also HomePod (3 weitere im Haus verteilt),
2 AppleTV (und 2 weitere im Haus), mehrere Steckdosen, TV mit Airplay (und mehr), Soundbar auch mit GoogleCast, Fenstersensor, Temperaturgedöns, Kamera.
Netatmo für Wind und Wetter
Meine Frau lebt komplett in der Apple Welt (1 iPhone, 2 iPads, 1 unbenutzer MacBook Air 2010)
Bei mir sieht es ähnlich aus. 1 MacBook Air 2023 M2, 1 MacBook Pro 2013, 1 MacMini 2010, 1 MM 2014, 1 iPhone 13, 1 iPhone6, verschiedene iPads (nur 1 halbwegs aktuelles). Dann noch ein älterer PC Tower mit Win10, einer mit LinuxMint, ein kleinerer mit LinuxMint, ein Minix Mini-PC mit Win10/LinuxMint. Verschiedene ältere Laptops mit Win10, LinuxMint oder LinuxMint Debian.
Win 11 gibt es nur in einer ParallelsVM auf dem MacMini 2014.
Dann noch ein Lenovo 11" ChromeBook. 2 ältere Android Handys.
Ein paar RPis. Einer läuft mit PiHole und der hat erst mal den Aufruf der HA-Oberfläche blockiert.
2 Synology NAS
Und immer wieder mal ein Gast zum testen
Also viele, meist ältere, Geräte.
Und da ist schon ein Wunsch. Viele der iPads sind nur noch eingeschränkt nutzbar. Ich hab auch noch 2 Tablets mit Android 4.x. Da läuft auch nicht mehr viel. Die würde ich gerne zur Steuerung nutzen.
Falls das Möglich wäre.
Ansonsten hab ich mir da noch keine große Gedanken darüber gemacht.
Gruß
Wolfgang
Re: HOMEASSISTANT Austausch Thread
Verfasst: 19.09.2024 22:43
von Mathy
.
Hello guys
So next years ABBUC Hardware Competition entry from Pancio will be an Atari to Zigbee/Matter interface. Cool!
Sincerely
Mathy
Re: HOMEASSISTANT Austausch Thread
Verfasst: 19.09.2024 23:12
von mega-hz
wosch hat geschrieben: ↑19.09.2024 22:12
Gruß
Wolfgang
Na dann ist ja schon einiges im Netzwerk was HA von alleine finden sollte!
Schau mal auf die Benachrichtigungen unten bei Einstellungen.. dann Geräte & Dienste, da sollte schon was da sein
Re: HOMEASSISTANT Austausch Thread
Verfasst: 20.09.2024 06:33
von pancio
Mathy hat geschrieben: ↑19.09.2024 22:43
.
Hello guys
So next years ABBUC Hardware Competition entry from Pancio will be an Atari to Zigbee/Matter interface. Cool!
Sincerely
Mathy
I can't promise.. but I'm thinking about connection between Atari and Tasmota - it means: communication (control) should be possible from Atari to each IoT using MQTT protocol :-)
BR,
pancio
Re: HOMEASSISTANT Austausch Thread
Verfasst: 20.09.2024 12:25
von mega-hz
couldnt we use the FujiNet for MQTT?
Re: HOMEASSISTANT Austausch Thread
Verfasst: 20.09.2024 12:54
von pancio
I don't know if we have resources for it... maybe we need to ask FujiNet developers?
Tasmota has software serial implemented, so it's possible to set any speed and use Atari as terminal to communicate with MQTT broker.
BR,
pancio
Re: HOMEASSISTANT Austausch Thread
Verfasst: 20.09.2024 13:17
von DjayBee
FujiNet can talk to everything that has a web listener plus it has a built-in JSON-parser.
Re: HOMEASSISTANT Austausch Thread
Verfasst: 20.09.2024 13:26
von pancio
So we need MQTT client only implemented on FujiNet. We may communicate with MQTT broker using SIO commands like with @mega-hz keyboard :-)
Br,
pancio
Re: HOMEASSISTANT Austausch Thread
Verfasst: 20.09.2024 16:06
von DjayBee
pancio hat geschrieben: ↑20.09.2024 13:26
So we need MQTT client only implemented on FujiNet.
Head over and volunteer for implementation:
https://discord.gg/vV6eFzWD
FujiNet firmware is written in C.
Re: HOMEASSISTANT Austausch Thread
Verfasst: 13.02.2025 18:48
von mega-hz
Heute war der Supergau!
Mal wieder ein Update von HA fällig, laufen lassen und... und?...UND ?????
der PI4 mit HA fährt nicht mehr hoch, bzw. landet im Recovery-Modus.
Fehler auf der (guten!) SD Karte!
Im Linux-PC versucht zu reparieren, keine Chance.
Also erstmal geschaut, wie man den PI4 von ner USB3-SATA SSD booten kann.
Mit dem Raspberry Pi Tool unter Windows dann ein mini Image erzeugt welches den PI auf booten von USB umstellt.
Hat auch geklappt!
Dann eine komplett neue Installation direkt auf der SSD gestartet.
Als das fertig war, kam die Frage: Neuinstallation oder vom Backup wiederherstellen?
Ich konnte die Backups noch von der SD Karte lesen, nicht alle aber vom Dezember ging.
Nach ca. 20min war HA exakt wieder so, wie vorher! (bis auf die IP Adresse)
Das nenne ich mal ne echt schöne Lösung!
Die Backup Funktion gab es ja schon immer, aber das Recovery war nur was für totale Linux-Freaks.
Das haben die jetzt echt gut im Griff bekommen!
Toller Nebeneffekt:
95% der 240GB SSD sind leer, kann also noch als kleine NAS fungieren...
Und die Geschwindigkeit hat sich auch drastisch erhöht!
Fazit:
Egal wo sie benutzt werden, SD-Karten mögen mich nicht.
Ob es im SIO2SD war oder beim Octoprint-PI3 oder selbst bei einer teuren Markenkarte im HA-PI4...
irgendwie laufen die nicht stabil.
Halben Tag verschenkt....
Re: HOMEASSISTANT Austausch Thread
Verfasst: 13.02.2025 19:43
von BöserWatz
...nach meiner Odyssee von RedMatic zu ioBroker zu HASS und dem wiederholten Einbinden der ganzen Gateways (2 IKEA, 2 HUE, Lidl, ...) immer mit dem Ziel der Integration in Apple HomeKit, bin ich sehr zufrieden mit HASS.
Migriere ein GW nach dem anderen dahin (z.B. Conbee II, HUE, IKEA, Homematic / IP, ... )
Neuestes Plugin "Matter" - damit laufen meine Steckdosen nun zuverlässig über WLAN. Auch die ZigBee Steckdosen sind viel schneller und schalten immer. Und der Conbee II lief sofort.
UND: Die App von HASS ist eine echte Alternative zur HomeKit-App.
Was ich aktuell auch vernachlässige, ist das Backup. Ich fahre die HASS-Umgebung auch auf einer PI4 mit SDCard.
Dann will ich mich mal heute ums Backup kümmern.

Re: HOMEASSISTANT Austausch Thread
Verfasst: 13.02.2025 20:23
von BöserWatz
Aber nun.
Und mit NFS Speicher.

- Screenshot 2025-02-13 202153.png (22.71 KiB) 17586 mal betrachtet
Re: HOMEASSISTANT Austausch Thread
Verfasst: 13.02.2025 22:49
von mega-hz
BöserWatz hat geschrieben: ↑13.02.2025 20:23
Aber nun.
Und mit NFS Speicher.
Screenshot 2025-02-13 202153.png
Sehr gut!
Es gibt da auch ein Addon namens "Auto-Backup", kann man aber auch prima per Automaion machen.
Da Speicherplatz heute kein Thema mehr ist, lasse ich immer komplett-Backups laufen.
Ich habe vor HAOS (HASS gibt es ja eigentlich nicht mehr, alter Name

) eigentlich keine Smarthome Software getestet,
ausser meine selbst-programmierte auf Basis von diversen Arduinos/ESPs.. das wurde aber zu aufwendig und viel zu unflexibel.
Da Du gerade Matter ansprichst, ist das ein neuer Standart?
Re: HOMEASSISTANT Austausch Thread
Verfasst: 13.02.2025 23:18
von BöserWatz
Matter ist ein neuerer Standard
https://matter-smarthome.de/
Per Add On installieren

- Bildschirmfoto 2025-02-13 um 23.06.26.png (253.2 KiB) 17552 mal betrachtet
Das läst dann solche Geräte zu:

- Bildschirmfoto 2025-02-13 um 23.14.25.png (278.27 KiB) 17552 mal betrachtet
Re: HOMEASSISTANT Austausch Thread
Verfasst: 06.03.2025 21:39
von mega-hz
Moin Leuts...
Habe heute, weil meine Frau nun in Aktien investiert, mal kurz geschaut, ob es mit HA möglich ist, den aktuellen Aktienkurs abzurufen.
Dabei war dies hier sehr hilfreich und auch recht einfach:
https://smarthomepursuits.com/how-to-tr ... assistant/
also die z.Z. zukunftssichere Aktie unserer Wahl ausprobiert und voila... der aktuelle Preis erscheint auf unserem Matrix-Display
sowie auf dem Tablet.
Habe spasseshalber eben mal nach der Atari-Aktie geschaut... Uiiii.. stolze oder arme 0.128 € !
Ich hatte mal eine von Atari die 1$ Wert war -)
Re: HOMEASSISTANT Austausch Thread
Verfasst: 22.03.2025 22:34
von mega-hz
es gibt aber anscheinend auch etwas "böses" in HomeAssistant:
Wenn man anstehende Updates mehrfach ignoriert, kann es dazu führen, das manche Dinge nicht mehr funktionieren.
Ob das nun Absicht oder Zufall ist, weiss ich nicht.
Ich habe bei meinem Nachbar für die Solaranlage und die elektrischen Heizstäbe fürs Warmwasser ein Tablet eingerichtet.
HA soll nur die aktuellen Werte vom Umrichter darstellen und durch ne Automation bei Überschuss die Heizstäbe einschalten.
Mehr macht HA da nicht.
Trotzdem ist es schon vorgekommen, daß durch einige ignorierte Updates die Werte des Umrichters nicht mehr ausgelesen wurden.
Habe ich dann das Update laufen gelassen, klappt wieder alles.
Wozu MUSS ein Update da sein, wenn die Aufgabe von HA immer die gleiche ist?
Da das ein PI3 ist, dauert es auch lange, ein Update einzuspielen...
Find ich etwas blöd...
Re: HOMEASSISTANT Austausch Thread
Verfasst: 23.03.2025 01:44
von Mathy
.
Hallo Wolfram
ich schätze mal, die Updates sind dafür da das die bösen Jungs und Mädchen nicht in's System kommen. Das die Updates erzwungen werden hat wohl den gleichen Zweck. Nach dem Motto: "Du lässt das Türchen für Bösewichte offen, dann machen wir das Türchen für alle zu! Dann kommen die Bösen auch nicht mehr rein."
Tschüß
Mathy
Re: HOMEASSISTANT Austausch Thread
Verfasst: 27.03.2026 18:10
von mega-hz
Hallo,
ich wollte mal ein paar Erfahrungen teilen die ich mit HA gemacht habe.
zunächst, ich "betreue" 3 weitere per Tailscale verbundene HA's und habe folgendes festgestellt:
Haus 1: Dort ist ein PI3 mit SD-Karte verbaut. Nach 2.5 Jahren ist die Karte kaputtgegangen. PI3 hatte nicht viel zutun, nur einen PV-Umrichter auslesen und E-Heizstäbe ansteuern.
Haus 2: Dort läuft ein Debian-Server, sehr flott, nie Probleme.
Haus 3: dort lief ein PI4 mit USB-SATA SSD. Ist durch irgendwelche Schreibzugriffe auch zerschossen. SSD ist aber heil, nur das Dateisystem.
Mein HA: lief bis vorgestern auch noch auf einem PI4 mit USB-SATA SSD. (noch) keine Probleme gehabt.
Nun habe ich Haus3 umgezogen auf einen billigen Letsung Mini-PC (Celeron, 6GB, 128GB SSD) Wow, was für eine Geschwindigkeitssteigerung! Und: absolut keine Netzwerk-Abbrüche mehr, die beim Pi ab und zu mal vorkamen.
Mein HA habe ich nun auch auf einen ACER Mini-PC (Danke nochmals, Erhard!) umgezogen. (I3/256GBSSD, 8GB RAM) der ist nun sowas von schnell, daß sogar Motioneye (meine Kamera-Software) alss ADD-ON flüssig drauf läuft!
Ein sehr wichtiger Hinweis: Es gibt auch ein ADD-ON Namens Remote HomeAssistat, dies ist ideal, wenn man z.B. eine Wohnung/HAus hat und nebenbei woanders ein Gartenhaus oder so.
Damit können die beiden dann verbunden werden und es werden alle Entitäten zusammengefügt!
Allerdings sollte man das NICHT verwenden, wenn es so ein Fall wie bei mir ist (Haus1,2,3 verwalten) denn dann kommen z.B. die PV Werte von Haus2 mit in mein HA, was ein Durcheinander ergibt.
Tailscale sollte man auch nur so konigurieren, daß es an jeweiliger Stelle nur sein Netzwerk sieht!
Sollte es so eingestellt sein, daß es das Netzwerk von Haus2 UND meins sieht, versucht sogar mein PC (auf dem auch Tailscale läuft) die Verbindung zum Internet über Haus2 abzuwickeln!

tolle Effekte...
Fazit:
So ein PI - ob nun 3 oder 4 - ist bis heute nichts für dauerhaftes zuverlässiges arbeiten!
Mini-PCs oder refurbished mini-PC wie z.B. Dell oder HP bekommt man für lau aber die laufen ewig.
Re: HOMEASSISTANT Austausch Thread
Verfasst: 28.03.2026 15:13
von Oelfuss
Moin, dann will ich mich auch mal einbringen, habe auch HA seit ca. 3Monaten am laufen und einrichten (immer wie ich mal Bock habe).
Noch laufen die meisten Geräte (leider) auf Cloud Basis (ACTION LSC weils halt günstig ist und gut Funktioniert), werde aber nach und nach die Smart Plugs und RGB Leuchtmittel auf Zigbee umstellen.
Ich habe gleich auf einem Mini-PC aufgesetzt da ich mich vorher natürlich etwas schlau gemacht habe.....und deshalb gleich vom PI abgerückt bin.
Demnächst geht es los mit Strom Einbindung (gerade neuen Zähler bekommen).
Im moment bin ich halt noch beim Dashboard bauen für ein Panel in der Küche. Ein paar kleine Automationen laufen schon mit Aquara Sensoren (kann ich empfehlen weil gut und relativ günstig). Gerne kann ich mal ein paar Screenshots nach reichen wen gewünscht.
Gruß Oelfuss
Re: HOMEASSISTANT Austausch Thread
Verfasst: 31.03.2026 00:22
von mega-hz
Ja, immer her mit Screenshots!

Re: HOMEASSISTANT Austausch Thread
Verfasst: 31.03.2026 21:32
von mega-hz
Übrigens,
HA erkennt auch Octoprint und holt sich alle möglichen Werte!

- Screenshot (973).png (142.24 KiB) 2979 mal betrachtet
Re: HOMEASSISTANT Austausch Thread
Verfasst: 31.03.2026 21:36
von mega-hz
oder auch die Daten vom Playstation-Network:

- Screenshot (974).png (134.81 KiB) 2976 mal betrachtet
Möglichkeiten ohne Ende!
Z.B. wenn PS4 eingeschaltet, schalte die Beluchtung auf... uvm.
Re: HOMEASSISTANT Austausch Thread
Verfasst: 06.04.2026 23:27
von wosch
mega-hz hat geschrieben: ↑27.03.2026 18:10
Mini-PCs oder refurbished mini-PC wie z.B. Dell oder HP bekommt man für lau aber die laufen ewig.
Hi.
Ich hätte noch einen Apple MacMini aus 2010 hier untätig rumstehen. Er läuft zwar noch mit dem Sequoia BS, aber man merk das er damit schon zu schaffen hat. Ein aktuelles LinuxMint läuft auch.
Der Rechner hat einen Intel Core2Duo mit 2,66GHz und 8 GB-Ram drin. SSD ist selbstverständlich.
Da müsste ja für HA ausreichen, oder?
Welches BS wäre zu empfehlen? Linux, MacOS, Windows?
Gruß
Wolfgang
Re: HOMEASSISTANT Austausch Thread
Verfasst: 07.04.2026 00:38
von mega-hz
zu empfehlen wäre:
Mit Ubuntu o.Ä. livestick booten, dann direkt das x86 image von HA auf die ssd "restoren" !
Dann ist das komplett für HA angepasste Linux drauf.
Re: HOMEASSISTANT Austausch Thread
Verfasst: 07.04.2026 20:46
von mega-hz
die passende URL lautet:
https://www.home-assistant.io/installat ... ric-x86-64
Kurze Checkliste für die x86-Installation:
Das Image: Du benötigst das HAOS (Home Assistant Operating System) für x86-64. Das ist ein fertiges Disk-Image (.img.xz).
Das Tool: Am einfachsten schreibst du das Image mit BalenaEtcher direkt auf die SSD/Festplatte des Ziel-PCs.
BIOS/UEFI: * Stelle sicher, dass UEFI im BIOS aktiviert ist (Legacy-Boot funktioniert oft nicht).
Secure Boot sollte in der Regel ausgeschaltet sein.
Erster Aufruf: Sobald der PC vom Medium gebootet hat, erreichst du die Oberfläche im Browser unter:
http://homeassistant.local:8123
Oder über die IP (z. B.
http://192.168.3.xxx:8123)
Quelle: Gemini
Re: HOMEASSISTANT Austausch Thread
Verfasst: 07.04.2026 23:29
von wosch
Ok, danke.
Werde ich mal testen ob es auf dem Mac Mini läuft, ansonsten hab ich noch ein paar andere Mini-PCs zur Verfügung.
Gruß
Wolfgang
Re: HOMEASSISTANT Austausch Thread
Verfasst: 08.04.2026 06:45
von Oelfuss
Mein HAOS läuft auch direkt auf einem Mini PC. Bilder mach ich mal die Tag.
Re: HOMEASSISTANT Austausch Thread
Verfasst: 08.04.2026 07:00
von Oelfuss
So einmal Dashb8ard aus der Küche. Dort läuft ein Samsung Galaxy A2016 mit HA App. Leider sehr Harkelig und langsam, und das andere ist der Mini-PC einfach mit einem Zigbee Stick.
Re: HOMEASSISTANT Austausch Thread
Verfasst: 08.04.2026 21:24
von mega-hz
Oelfuss hat geschrieben: ↑08.04.2026 07:00
So einmal Dashb8ard aus der Küche. Dort läuft ein Samsung Galaxy A2016 mit HA App. Leider sehr Harkelig und langsam, und das andere ist der Mini-PC einfach mit einem Zigbee Stick.
Du kannst das ganz einfach viel schneller laufen lassen:
Schmeiss die APP runter und verwende die direkte IP Adresse deines HA im Browser des Tablets!
Die APP ist eher fürs Handy gedacht, wenn man unterwegs ist.
Sieht gut aus!